CrowdSec Blocklists
In the community edition of CrowdSec, you have the capability to subscribe to three blocklists, offering proactive protection against known malicious sources.
These lists are curated and frequently updated by the CrowdSec team to ensure your infrastructure remains safeguarded.
Subscribing to your first blocklist
To subscribe to a blocklist, you need to go to the Blocklists
tab in the console.


Which blocklist should I use?
The answer to this question depends on the kind of traffic you aim to block and the security level you wish to uphold.
For instance, if you're running a web server and wish to shield your websites from known free proxies, subscribing to the Free Proxies list
blocklist would be a suitable measure.
On the other hand, if you're not hosting websites, for example, you might opt for the Firehol greensnow.co list
. This list compiles IPs known for conducting bruteforce
attacks on a range of services, providing a targeted defense against such malicious activities.
If neither of the two examples mentioned suits your specific needs, each blocklist comes with a description to assist you in making an informed decision about which one to utilize.
Subscribing an engine to a blocklist
To subscribe an engine to a blocklist, click on the Subscribe
button next to the blocklist you wish to use.
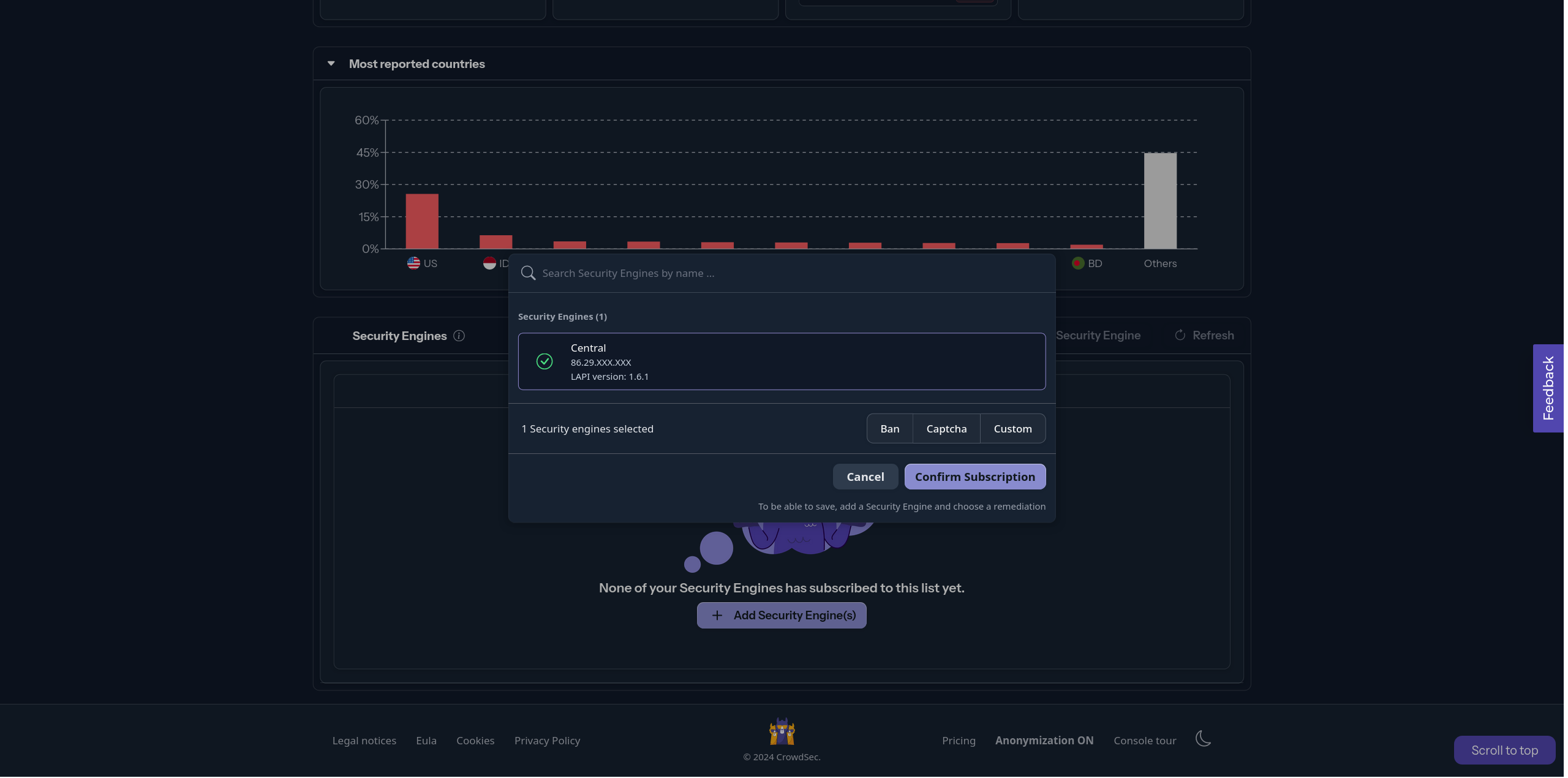
Opening this will reveal the blocklist's details panel, where you can click on the Add Security Engine(s)
button to bring up the modal for selecting engines.


After opening the modal, you can choose the engine(s) you want to add to the blocklist and select the appropriate action for the Security Engine to take. To finalize your choice, click Save
.


After saving, as indicated, it could take up to 2 hours
for the blocklist to become fully functional. This delay is due to the blocklist being refreshed every 2 hours on the community plan.
Where can I see blocklist decisions?
To see the active blocklists within an engine, you can run the following command:
- Linux/Freebsd
- Windows
- Kubernetes
cscli metrics show decisions
cscli.exe metrics show decisions
kubectl exec -n crowdsec -it crowdsec-lapi-<id> -- cscli metrics show decisions
Local API Decisions:
╭────────────────────────────────────────────┬──────────┬─────────┬───────╮
│ Reason │ Origin │ Action │ Count │
├────────────────────────────────────────────┼──────────┼─────────┼───────┤
│ free_proxies │ lists │ captcha │ 12668 │
│ tor-exit-nodes │ lists │ captcha │ 1152 │
│ crowdsecurity/CVE-2022-42889 │ CAPI │ ban │ 4 │
│ crowdsecurity/nginx-req-limit-exceeded │ CAPI │ ban │ 130 │
│ crowdsecurity/http-probing │ CAPI │ ban │ 1805 │
│ crowdsecurity/http-probing │ crowdsec │ ban │ 3 │
│ crowdsecurity/http-sensitive-files │ CAPI │ ban │ 48 │
│ crowdsecurity/ssh-slow-bf │ CAPI │ ban │ 63 │
│ crowdsecurity/http-bad-user-agent │ CAPI │ ban │ 11623 │
│ crowdsecurity/http-bad-user-agent │ crowdsec │ ban │ 1 │
╰────────────────────────────────────────────┴──────────┴─────────┴───────╯
In the example output, you can see that the free_proxies
and tor-exit-nodes
blocklists are active and have the origin lists
.
Next Steps?
Now that you have subscribed your engine to a list, you can continue exploring the console features:
If not head back to the post installation steps to follow the rest of the steps.